Afficher les détails d’une interaction
Conditions préalables
Les autorisations suivantes pour les détails de la conversation :
- Analytics > Agent Conversation Detail > View or Analytics > Conversation Detail > View
- Conversation > Communication> Vue
- Enregistrement > Enregistrement > Visualisation ou Enregistrement > RecordingSegment > Visualisation
- Conversation > Courriel > Parquer (pour qu'un agent parque un courriel)
- Conversation > Communication > Cible (pour la restriction d'accès à la division).
- Pour qu'un superviseur réaffecte ou transfère en aveugle l'e-mail préenregistré à un autre agent :
- Conversation > Communication > Transfert
- Conversation > Communication > blindTransfer ou Conversation > Communication > blindTransferAgent
- Pour qu'un superviseur réaffecte ou transfère en aveugle l'e-mail parqué vers une autre file d'attente :
- Conversation > Communication > Transfert
- Conversation > Communication > blindTransfer ou Conversation > Communication > blindTransferQueueue
Pour afficher les conditions préalables aux procédures connexes auxquelles vous accédez via cette page, consultez l'article de la tâche associée.
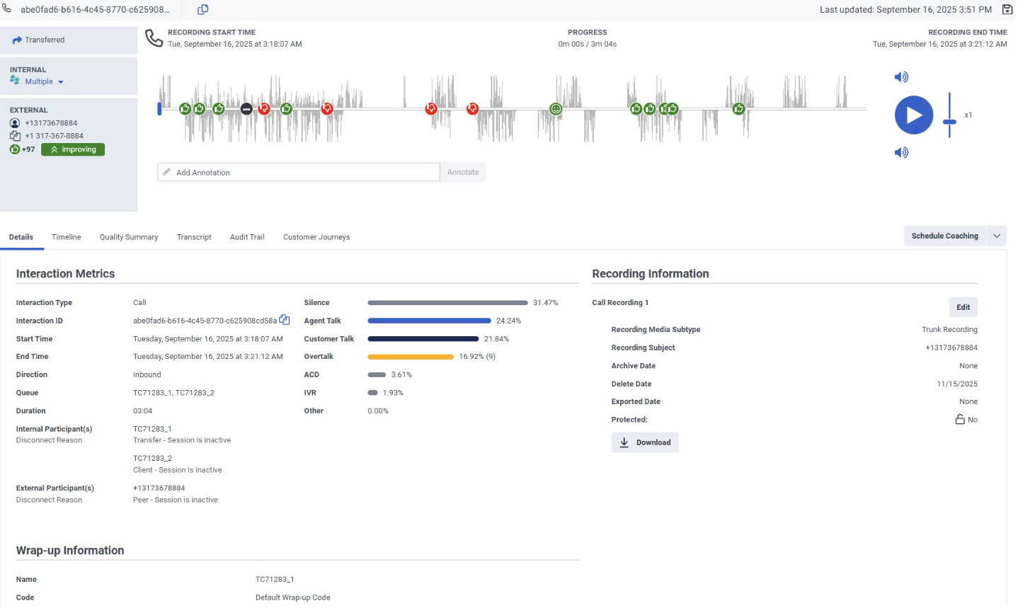
La page de détail d’une interaction est l’emplacement central où vous pouvez afficher plus d’informations sur cette interaction et effectuer les tâches qui s’y rapportent. La page de détail de l'interaction affiche la vue d'ensemble de l'interaction , qui est une représentation visuelle de l'interaction, et présente les détails de l'interaction dans des pages à onglets.
Cliquez sur l’image pour l’agrandir.
Pour plus d'informations sur chacun des onglets de détails d'interaction, voir :
- Afficher les détails d’une interaction
- Afficher la chronologie d’une interaction
- Travailler avec une vue d'ensemble des interactions
- Afficher le résumé de la qualité d’une interaction
- Travailler avec une transcription vocale
- Afficher le journal d’audit d’une interaction
- Visualiser les parcours clients d'une interaction
- Travailler avec une transcription numérique
La vue d'ensemble de l'interaction fournit des informations sur les participants à l'interaction et le type d'interaction. Pour les interactions vocales, il comprend une forme d'onde avec marqueurs de sentiment, fournissant un aperçu de l'attitude d'un client lors d'une interaction.
Pour afficher la page d’une interaction, cliquez sur une interaction dans l’une des vues suivantes :
- Vue des interactions
- Mon point de vue sur les interactions
- Interactions entre agents Vue détaillée
- Files d’attente Vue détaillée de l’activité
- Files d’attente Interactions Vue détaillée
Vous pouvez également arriver à la page détaillée d'une interaction lorsque vous effectuez une tâche sur une interaction. Par exemple, si vous avez assigné des évaluations à effectuer dans votre boîte de réception, vous pouvez accéder directement aux interactions pertinentes à partir de cette boîte de réception.
- Vous pouvez copier l’ID d’interaction partir de l’onglet Détails. Lorsque vous cliquez sur le copie icône, l'ID d'interaction est copié directement dans votre presse-papiers.
- pour copier l’URL de la page de détail de l’interaction directement dans votre presse-papiers.
- Si un agent soumet plus d'un code de post-traitement, Genesys Cloud affiche le dernier code. Vous pouvez cliquer sur un lien pour voir les codes de clôture supplémentaires.
- Les informations de conclusion affichent les synthèses attribuées à l’agent pour les participants internes. C'est-à-dire si le but du participant est l'utilisateur ou l'agent, ou si son type de participant est interne. Les enveloppes attribuées par le système n'apparaissent pas.
Tâches connexes
- Copier l’adresse d’un client à partir de la page de détail de l’interaction
- Surveiller et coacher les interactions en cours
- Afficher la chronologie d’une interaction
- Afficher le résumé de la qualité d’une interaction
- Afficher les évaluations d’une interaction
- Attribuer une nouvelle évaluation
- Afficher le journal d’audit d’une interaction
- Annoter un en enregistrement
- Télécharger un enregistrement
- Modifier les archives d’un enregistrement ou supprimer une date
- Gérer les enregistrements de messagerie vocale ACD
- Afficher les données de parcours d’engagement prédictif d’une interaction
- Travailler avec une transcription vocale
- Travailler avec une transcription numérique
- Rechercher des interactions avec le contenu de la transcription vocale
- Prendre un rendez-vous de coaching
- Protéger les enregistrements contre la suppression pour une directive de conservation légale
- Travailler avec l'analyse des sentiments
- Travailler avec une vue d'ensemble des interactions
- Utilisation des diagnostics SIP
- Afficher les attributs des données des participants

